Web GUI¶
Nginx UI is a web GUI for managing Nginx configuration.
Visit official Nginx UI website for more details.
To access the Web GUI, go to the http://${primary_worker_ip}:8020/_by_name/nginx-ui-microservice/.
NOTE
Web GUI is available only on the Primary Worker.
Default user credentials;
- Username:
admin, - Password:
0nTe0n.
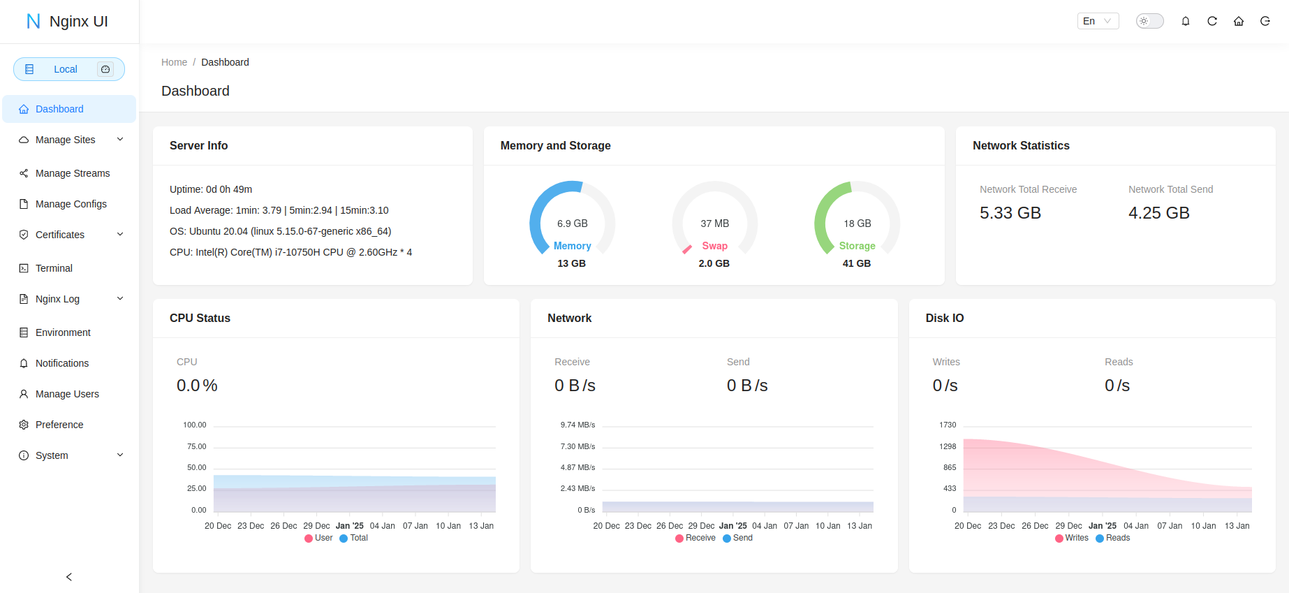
Dashboard¶
Dashboard is a tab, where you can access server informations and OS parameters.

Manage Users¶
Manage Users is a tab, where you can either manage already created users (for example change default admin's password) or create a new web GUI user.

Logs¶
Logs is a tab, where you can access load balancer's access and error logs.

Manage Configs¶
Manage Configs is a tab, where you can access, edit, create or remove the configuration files of the load balancer.

Manage Sites¶
Manage Sites is a tab, where you can manage servers (which are stored in sites-available directory).
Sites List¶
List of all the servers, where you can modify and manage their configuration.

Add Site¶
Form to create a new server, which will be stored in sites-available and be available in Sites List.
NOTE
To make sure, the server is working as expected, add the access_log directive (recommended value: /usr/local/bin/onteon-node-manager/log/app/nginx-generic/access.log main). If the new server does not work as expected, go to the Error Logs section.

You can add locations as following. Make sure to define correct Path and Content.

Reload¶
If the configuration changes did not load automatically (or changes where made not via the web GUI), you can hover over the icons in top left and click Reload to load the newest configuration. This is also the place where you can see the status of the Nginx.
